The Customer Digital Experience use case covers the functionalities of Cisco ThousandEyes and integration with Cisco AppDynamics to illustrate how you can assess the application as experienced by end-users located around the world.
Cisco ThousandEyes enhances troubleshooting of customer digital experiences through synthetic testing, path visualization, and the correlation of metrics for comprehensive performance analysis.
Follow the process in login to ThousandEyes to access the ThousandEyes platform.
ThousandEyes transaction (synthetic) tests simulate user interactions with web applications, like online Tea shopping, through scripted sequences.
Use the steps below to open the Transaction view in Cisco ThousandEyes.

Note: For details on configuring the transaction test and the Selenium script utilized, navigate to Test Settings.
The Transaction Time view provides the average completion time for the transaction test across all selected agents.
Adjust the view by selecting the metrics you want to compare with.

Are there any noticeable increases or unusual patterns in the data during this period?
Scroll down and inspect the Map view.

Are there any noticeable increases or unusual patterns in the data during this period?
Scroll down and inspect the Map view.

Scroll upwards to view the metric data now filtered to highlight the problematic location.

Lets continue our investigation down the layers.
The HTTP Server View in ThousandEyes provides a detailed analysis of server response times and performance metrics for web applications, enabling precise monitoring of HTTP services.
Inspect the HTTP Server view.

Are there any noticeable increases or unusual patterns in the data during this period?
Next, lets look into the Network layer.
The Agent to Server View in ThousandEyes provides a visual analysis of the network path and performance metrics between testing agents and target servers, facilitating in-depth network troubleshooting.
Inspect the Agent to Server view.

Does any of these metrics stand out?
Inspect the Path Visualization.

You have identified an increased delay between two network nodes, which could be a potential source of the issue.
Next, you will see how ThousandEyes and AppDynamics share data to combine troubleshooting powers.
The unified view and integration between Cisco ThousandEyes and AppDynamics offer a cohesive platform for monitoring and diagnosing digital experiences across networks and applications.
Use the credentials as described in login to AppDynamics, to access the AppDynamics controller.
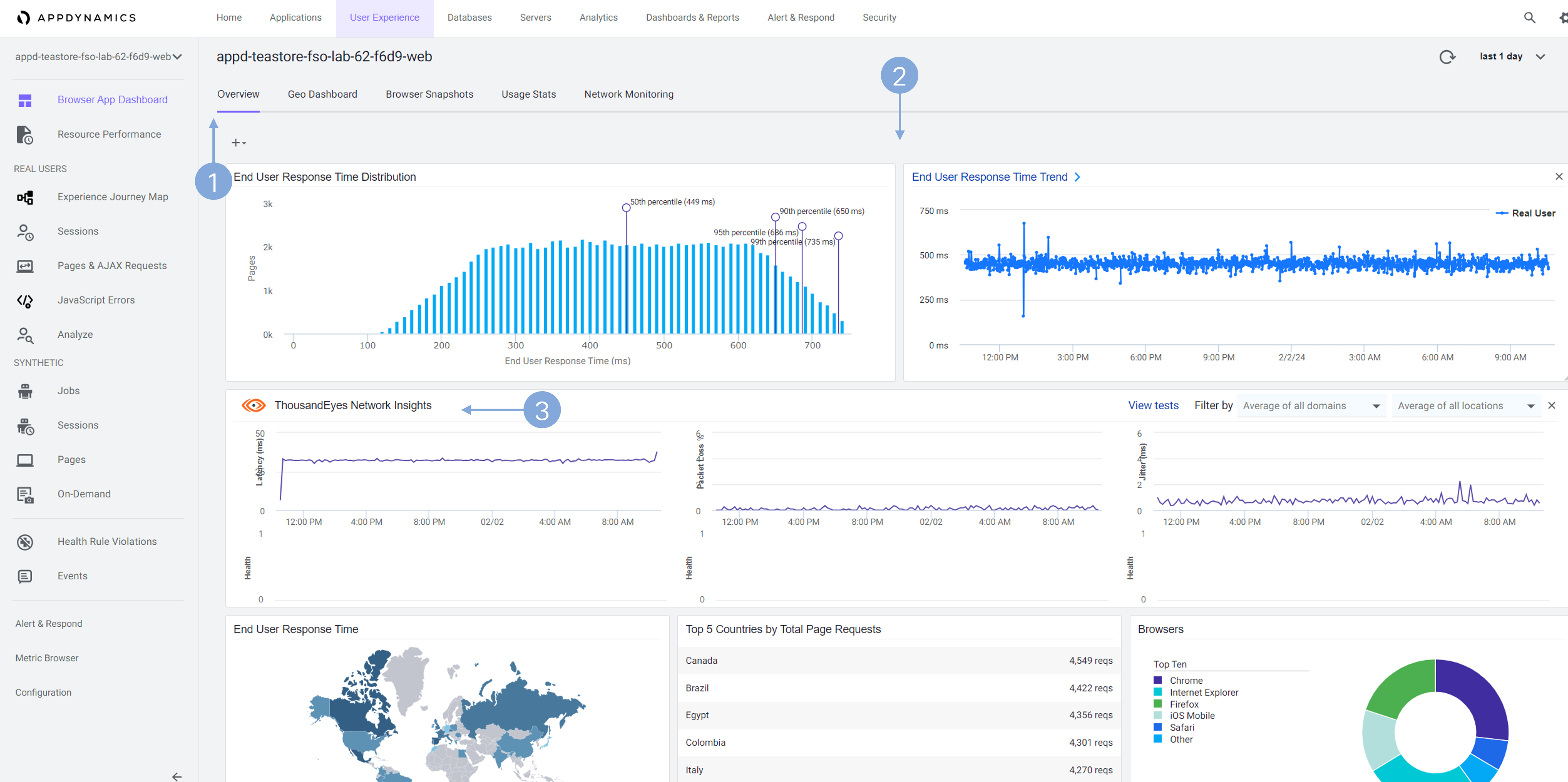
The integration of Browser Real User Monitoring (BRUM) in AppDynamics with ThousandEyes Network Insights brings together the power of real-time user experience tracking with deep network performance analysis. This collaboration enables organizations to gain a comprehensive understanding of the digital experience from the browser to the backend, identifying issues and optimizing the end-to-end path for superior user satisfaction.
The integration between Cisco ThousandEyes and AppDynamics is already configured. See the steps for integrating AppDynamics with ThousandEyes here
Navigate to the User Experience menu in Cisco AppDynamics.

Explore the Browser App Dashboard.

Browser Real User Monitoring (BRUM) in AppDynamics delivers insights into actual user interactions with your website, offering a glimpse into their digital experience, unlike synthetic tests. However, it doesn’t cover network performance details. Integrating with ThousandEyes fills this gap by providing additional Network Insights, allowing you to access network test data without having to exit the platform.
Explore the Geo Dashboard.

Explore Browser Snapshots.

Browser snapshots in Cisco AppDynamics capture specific user session details, providing real-time insights into user experience and website performance issues.
Observe the Browser Snapshot.

Observe the Business Tranasction Snapshot.

Correlating browser monitoring data with APM within AppDynamics enhances diagnostic precision and efficiency by integrating user experience insights with application performance analysis on a single platform.
Note: During an actual troubleshooting process, you would delve further into the application level to identify the root cause. However, for brevity in this scenario, we’ll conclude here, encouraging you to explore the options independently.
AppDynamics Dash Studio, integrated with ThousandEyes Network Insights, offers a dynamic visualization platform for merging application performance and network diagnostics in one comprehensive view.
Navigate to AppDynamics Dash Studio.

Note: This dashboard is shared among students, so it may already contain some data.
Enter the edit mode.

Add a new Time Series graph.

Configure the Time Series graph with ThousandEyes data.

We’ll take a look at the application from an operations viewpoint in the Application Dependency Monitoring use case.